Introducing the F5 Application Study Tool (AST)
For application delivery and security, the ability to quickly take concrete actions to improve infrastructure is more important than ever. F5 users should try the new Application Study Tool (AST).
AST is designed to help technical teams and administrators use open-source telemetry and visualization tools to improve their monitoring, diagnosis, and analysis workflows. Whether you’re trying to pinpoint root causes for outages or streamline BIG-IP fleet management, the Application Study Tool provides a foundation for powerful, customizable insights.
In this article, you will learn the basics of the Application Study Tool, AST's key features, and how it can provide value to your organization.
What is the Application Study Tool?
The Application Study Tool is a lightweight, modular tool designed to integrate seamlessly with your BIG-IP ecosystem. AST uses modern open-source tools to track and visualize data. These tools include OpenTelemetry, Prometheus, and Grafana. This allows users to get more information about their BIG-IP deployments without heavily investing in new infrastructure.
Application Study Tool is a simple, easy-to-use solution that can be used for quick Day 2 operations or to start a more complete telemetry solution. It can be used to observe at the speed and depth your organization needs.
Why use AST?
BIG-IP fleets have always been important for application delivery. But traditional telemetry options often don’t give deep, customizable analysis and visualization. Here are the challenges AST aims to address:
- Simplified Root Cause Analysis: Quickly identify bottlenecks, track performance metrics, and debug outages across your infrastructure.
- Day 2 Operations Made Easy: Analyze application behavior, usage patterns, and other telemetry data at scale for informed troubleshooting.
- Customizable Insights: Move beyond static, rigid monitoring tools with open-source dashboards and integrations tailored to your unique requirements.
- Seamless Integration: While BIG-IQ is excellent for configuration and backup management, AST bridges the gap to provide deep analytics and visualization.
The Application Study Tool leverages open-source components to help F5 users analyze, view, and improve applications.
How does AST work?
The Application Study Tool brings together popular open-source tools to unlock powerful insights:
- OpenTelemetry Collector:
- Fetches enhanced BIG-IP metrics via iControlREST API calls.
- Collects telemetry data from your fleet for detailed analysis.
- Prometheus:
- Stores collected metrics in a highly efficient time-series database.
- Enables deep querying for actionable analysis.
- Grafana:
- Pre-configured dashboards provide out-of-the-box insights.
- Offers customizable visualizations for device-level and fleet-level data.
- Docker:
- Enables rapid deployment of AST in a containerized environment.
Application Study Tool Use Cases
The Application Study Tool is designed to tackle key challenges by addressing the following use cases:
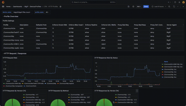
- Visualizing BIG-IP Telemetry Data: Gain deep insights into your BIG-IP fleet with pre-built dashboards and configurable charts.
- API Endpoint Discovery & Analysis (LADT):
- Detect commonly used API endpoints in your ecosystem.
- Understand whether these APIs are authenticated and how often they’re accessed.
- Proactively Tackling Outages: Analyze metrics and logs to pinpoint the root cause of application issues before they escalate.
Additionally, AST provides a foundation to enhance your setup for production-grade monitoring with high-availability, security features (For example., Grafana OIDC integration), and more.
Features of the Local API Discovery Tool (LADT)
The Local API Discovery Tool (LADT) is an integral part of this solution, providing insights into API-level usage across applications hosted on BIG-IP. Its core functionality includes:
- Batch Analysis of HTTP Data: LADT processes per-HTTP request data, providing detailed insights into API usage patterns.
- API Endpoint Discovery: Automatically identify likely API endpoints on BIG-IP, categorize them by authentication type, and track usage statistics.
- Lightweight Deployment: A Docker-ready solution that requires just a Linux system, BIG-IP’s telemetry data, and network connectivity.
By using LADT, you can take API endpoint monitoring and analysis to the next level, even in environments with complex BIG-IP deployments.
Local API Discovery – System Overview Visualized
Prerequisites for running Application Study Tool
Before beginning your journey with AST, ensure that your environment meets the following requirements:
- Infrastructure: A Linux VM with at least 4vCPU, 16GB RAM, and 200GB of available storage.
- BIG-IP Devices: Access to one or more BIG-IPs to collect telemetry data. Any current version of BIG-IP is supported.
- Network Connectivity: Ensure connectivity between the BIG-IP devices and the AST deployment for telemetry data collection.
Why Upload Metrics to F5 Data Fabric?
The F5 Data Fabric integration improves your telemetry experience by adding AI-driven security insights and advanced proactive threat detection. By uploading metrics to the F5 Data Fabric, you can:
- Gain actionable intelligence about potential threats in near-real-time.
- Bolster your defensive strategies with AI-driven analysis.
- Provide seamless access to your data when collaborating with your F5 Account Team or SEs.
This collaboration allows F5 to better understand your environment and provide tailored recommendations specific to your organization’s needs.
Getting Started with Application Study Tool
Deployment of AST is straightforward. As a containerized solution, you can spin up the necessary stack quickly using Docker Compose on any standard Linux VM. Once deployed, the pre-configured Grafana dashboards will give you instant insights into your BIG-IP infrastructure.
For example, you can start visualizing metrics like:
- Application traffic flow
- System/resource utilization
- API request behaviors
Your customization possibilities don’t stop there. With OpenTelemetry’s flexible architecture and Grafana’s customizable dashboards, AST ensures you can tailor everything to your exact needs.
Conclusion
The Application Study Tool is a game-changer for organizations using F5 BIG-IP solutions. AST unlocks a new level of insight into BIG-IP environments by integrating open-source resources. This tool sets a strong foundation for observability and monitoring.
Download the Application Study Tool and take the first step toward building a truly observable infrastructure.
Need help getting started?
- Visit the official GitHub Repository for AST for deployment instructions
- See additional resources: F5 Application Study Tool Labs F5 AST Local API
- Check out JRahm's recent livestream DevCentral Connects: Application Study Tool
Have you checked out the Application Study Tool? Tell us what you think below.
14 Comments
- swelles
Nimbostratus
We've just deployed AST in our environment and it has been really stunning so far. The link for F5 Application Study Tool Labs F5 AST Local API returns a 404 for the repository. Is it going to be brought back up soon, or is it down to be combined into the next version of AST (v0.10)?
Thanks for the feedback swelles - I'll see if I can locate an answer for you.
- swelles
Nimbostratus
I'm trying to access/download the Local API Discovery Tool which is linked in multiple places to https://github.com/f5devcentral/ast-api-discovery GitHub returns a 404 not found, and there are as yet no API dashboards in the default AST repo https://github.com/f5devcentral/application-study-tool
For example, Module 4 of the AST Lab:
Module 4: Exploring the F5 Local API Discovery Tool¶
Here we’ll provide a sneak peak at an extension of the F5 AST called the F5 Local API Discovery Tool (LADT). The F5 LADT is a new development which students can explore in the UDF lab environment, and even get their hands on from the official F5 DevCentral LADT GitHub Repo!
- schovva
Nimbostratus
We've deployed AST and added one of the LAB LTMs to it. However, we have observed a spike in CPU utilization. We followed the recommendations to increase memory and resources for REST, as outlined in the AST documents, to improve performance. However, this did not make any difference.
- Michael_Waechter
Employee
schovva yes, that would be expected. F5 has three planes. The Data, Control, and Analysis. If you query a BIG-IP using AST, the control plane will be used. It will not impact the data plane, as the data plane has priority. If the polling interval is default (60 seconds) you can back that off to 90. However, if you are using other tools, such as SNMP and others to query the BIG-IP, it will consume the control plane. I’d highly recommend using AST in favor of other tools, and if something is missing that another tool is finding, please let us know.
- arya_wae24
Nimbostratus
Hi, we've trying that at my lab environment and running well. We can monitor, diagnosis, and analysis workflows. But we need to add some matrics. For example, at existing we found query AST to path="/mgmt/tm/ltm/dns/cache/resolver/stats". We need to monitor path="/mgmt/tm/ltm/dns/cache/transparen/stats" and path="/mgmt/tm/ltm/dns/cache/validating-resolver/stats" aslo.
How to add new matrics? can you share step-by-step to add that?
- Chad_Davis
Employee
I'd recommend filing an issue against the GitHub repo. The dev/product team will see this, then take appropriate action. Hope this helps. https://github.com/f5devcentral/application-study-tool
- Shaun_B_
Nimbostratus
Is this supported by F5 support, or DevCentral Community only?
- Shaun_B_
Nimbostratus
Also, how long is the data retained?
- bowlermj
Employee
Hi Shaun_B_ -- by default, there is a one-year retention period configured for the Prometheus Docker Compose service, as observed in line 23 of the repo's docker-compose.yaml file. This is a configurable option.
Great tool! If in the future it can generate Openaapi/Swagger this will be powerful as maybe integration with XC can help with that as Distributed Cloud has this functionality called API discovery. As of now with BIG-IP and irules you could send data to XC but this centralized way will be much more effective in my view.
Help guide the future of your DevCentral Community!
What tools do you use to collaborate? (1min - anonymous)