For more information regarding the security incident at F5, the actions we are taking to address it, and our ongoing efforts to protect our customers, click here.

Overview of F5 Distributed Cloud Dashboards

Table Of Contents:

 

Introduction

As the modern digital application world keeps evolving and innovative, organizations are faced with an overwhelming amount of data coming from various sources. Navigating through this sea of data can be a daunting task, often leading to confusion and inefficiency in decision-making processes. Making sense of this data and extracting valuable insights is crucial in choosing the right decisions for protecting the applications and boosting their performance. This is where dashboards come to the rescue. Dashboards are powerful visual tools of consolidated results of complex data sets into user-friendly, interactive displays, offering a comprehensive overview of key metrics, trends, and insights in one place. 

By grouping different types of service details into visuals like graphs, charts, tables, and metrics, and displaying those visuals on a single page, dashboards provide valuable insights. They help users to review the summary on a regular basis which focusses on highlighting the key issues, security risks and current business trends. They provide users with quick and easy-to-understand real time insights with analysis. They can also be made interactive by providing advanced options of global search and filters to view the data that best suits each user’s needs.  

In a nutshell, "Dashboards are like canvas of your business data – offering a panoramic view of your applications data landscape which illuminates the hidden insights that drive application security decisions."

 

In this dashboards overview article, we will walk you through some of the enhanced F5 Distributed Cloud (XC) dashboards and their key insights. 

 

Security Dashboards

  • Web Application and API Protection (WAAP) dashboard

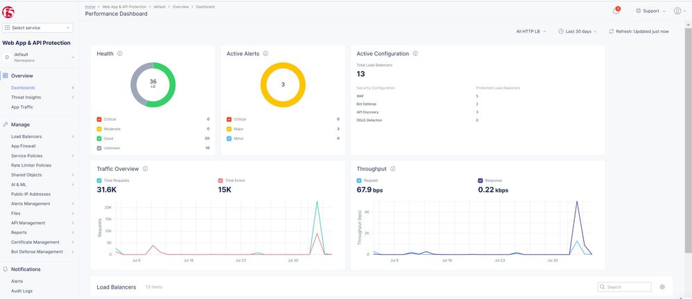
    WAAP service is upgraded to enhance dashboards with new features like Trends which focusses on application security at a glance. This dashboard captures performance and security with multiple types of metrics to give users a summary of different sections like malicious users, security events, threat intelligence, DDoS activity, performance statistics, throughput, etc. for current applications available in that namespace. These dashboards show multiple metrics like threat campaign data, security events details, DDoS and Bot traffic data, Top attack sources, API endpoints, load balancers health, active features, etc.  
    Fig 1: Image showing waap dashboard
    Fig 2: Image showing waap performance

 

  • Client-Side Defense (CSD) Dashboard

    CSD is also part of security controls available in distributed cloud and its monitoring dashboard presents different types of details like detected 3rd party domains, mitigated & allowed domains, transactions observed, LastSeen, etc. as shown below - 
     
    Fig 3: Image showing CSD dashboard
     
  • Bot Defense Dashboard

    Bot defense service also is enhanced to give an amazing UI experience as well as clear picture of current bot defense posture of existing applications. UI has different widgets like bad traffic, traffic chart, API latency, etc. to analyze the traffic from multiple perspectives. 
    Fig 4: Image showing Bot Defense dashboard

You can explore more about security dashboards in simulator by clicking this link: https://simulator.f5.com/s/xc-dashboards. 

 
Multi-Cloud Dashboards

  • Multi-Cloud Network Connect Dashboard

    The Multi-Cloud Network Connect is a L3 routing service between CE's, between RE's, and it uses a combination of point-to-point VPN's and the Global Network to provide the fastest multi-path mesh routing service. Network Connect dashboards provide visibility to the networking paths and infrastructure, and for Cloud CE's additional visibility of connected services at the cloud provider, routing tables, running instances, availability zones, etc. 

    The Multi-Cloud Network Connect service provides details for network operators so they can observe and act on their multi-cloud network focused each for Networking, Performance, Network Security & Site management. Users can navigate to each section of these dashboards to understand the insights. We can get details about different components like interfaces, data plane, control plane, Top 10 links and their statistics. 
    Fig 5: Image showing MCN Performance dashboard
    Fig 6: Image showing MCN Security dashboard


    For more details on this feature check this MCN article. 


    Multi-Cloud App Connect Dashboard

  • App Connect is a L7 full proxy service using the F5 Global Network to provide apps with effective local connectivity. App Connect dashboards focus on details of how an app is connected both internally and externally by visualizing traffic ingress to the front end and egress to each service endpoint. This service also joined the trend by serving rich dashboards focused on application delivery. Application owners can now observe and take action on applications delivered across their multi-cloud network with a dashboard focused on applications and performance. Performance dashboard shows details like HTTP & TCP traffic overview, throughput, top load balancers, etc. Application dashboard focusses on load balancers health, active alerts, list of existing load balancers. 
    Fig 7: Image showing App Connect Dashboard
    Fig 8: Image showing App dashboard

 
Content Delivery Network (CDN) Dashboard

When it comes to content delivery, performance plays a major role in smoother application streamlining. So, by keeping this in in picture, XC console has released CDN performance dashboard which features the cache hit ratio, allowing network operators and app owners to optimize the regional delivery of content that can be cached. They also show existing CDN distributions along with their metrics like requests count, Data transfer, etc.Fig 9: Image showing CDN dashboard

Note: This is our first overview article on XC dashboards series and stay tuned for our upcoming articles on these newly implemented rich dashboards. 



Conclusion

Dashboards are highly recommended tools to visualize data in a simple and clear way. In this article, we have provided some insights on newly enhanced rich security dashboards of important features which are helpful to users in identifying application concerns and taking necessary actions. 

 

For more details refer below links: 

  1. Overview of WAAP 
  2. Get started with F5 Distributed Cloud 
  3. Security Dashboards Simulator 
Published Aug 28, 2023
Version 1.0
No CommentsBe the first to comment