For more information regarding the security incident at F5, the actions we are taking to address it, and our ongoing efforts to protect our customers, click here.

Mitigation of OWASP API Security Risk: Unrestricted Access to Sensitive Business Flows using F5 XC

We have already covered different OWASP API risks in our previous articles (check reference section for more details). OWASP continuously analysed API threats in the last few years and has identified new types of risks which are not part of API Security Top 10 - 2019 edition. So, they added these new ones in the 2nd edition of OWASP API Security Top 10 2023 list and this article will cover the nuances of the newly added risk: Unrestricted Access to Sensitive Business Flows. 

 

Introduction: 

API owners should be very cautious of all the API endpoint’s exposed to users and they should identify each endpoint’s business justification. When developing an API Endpoint, we shall understand API use case and its intended scope of user action. Some business flows need to be monitored, restricted or blocked depending on the sensitivity of endpoint data. If any sensitive business flow is not protected, attackers can exploit them and cause some serious damage to the business. Using wide variety of automated tools available in market, hackers can automate the manual process thereby adversely impacting the genuine business workflows. 

That’s all the theory I have !!. Let’s plunge into a demo application use case and discover how F5 Distributed Cloud Platform (XC) can detect and guard our API application endpoints against this vulnerability. 

 

Use case:

As part of testing, I was exploring the options available in one of the demo application “F5AIR” which is used for booking some dummy flight tickets and as a promotion this application is also offering 200$ as account balance after every user signup.

In the 3rd tab we observed that this balance can be used to create gift cards which can be redeemed by users. After doing thorough research we have identified there are no restrictions on this workflow and it can be exploited using automated tools. Automated tools can be used to create multiple users, generate gift cards from each user and then redeem them into a single valid account to further book flight tickets without paying anything. Because of this risk, businesses can incur losses and so this is marked as a sensitive business flow.

Artificial Intelligence is a truly disruptive technology spreading like wildfire and so for the purpose of today’s demo, I am using AXIOM.AI browser extension to automate the above manual workflow steps. It just took me around 30 minutes to understand how it works and was able to automate the above exploited manual steps. After 10 user creations and redeeming their gift cards valid main user will have around 2000$ which can be used to book flight tickets.

Note: To showcase how AI tools can be leveraged to exploit modern applications we are using axiom ai tool and intended only for educational purposes.

 

Mitigation Steps:

A straightforward one-point solution may not be appropriate for different types of these vulnerabilities. Secops team should dig deeper into their incoming application traffic, differentiate genuine & malicious security data and then identify the API endpoints which are sensitive to their business flows. Once they have analyzed the traffic then they can apply below solutions as per their requirements

  1. Configure API Discovery to detect different API vulnerabilities like sensitive Data, API Attributes like Login page, Zombie API, security Posture, etc. You can find more details in this article
  2. Configure rate limiting on the sensitive business end points to keep a limit on number of requests - check here for more details on rate limiting
  3. Configure API Protection rules for these business API’s to restrict access to applications – check here for more details on API rules
  4. Configure Bot Defense to prevent bot attacks – check here for more details on bot protection

As an example, let’s consider the above demonstrated AI tool example, to block any bots from accessing demo application we can apply bot defense configurations in root folder location “/” as shown below after which bot AI exploit requests can be mitigated.



Note: Above config is for this article’s use case, but users must understand the API endpoint’s which should be protected and apply configs appropriately.

 

We can also try other automation tools like postman which may also be blocked as below

 

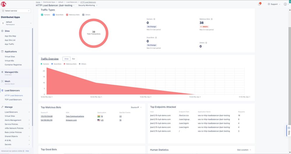
In F5 XC console if we navigate to this load balancer security events and bot defense dashboards, we can see these requests are blocked.

Conclusion: 

In this article we explored some insights on this newly added OWASP API Security Top 10 risk, then we shed some light on how AI tools have opened floodgates to a new approach of application threats. Finally, we also revealed the final puzzle of how F5 XC Bot defense can become our elixir in identifying and protecting against this OWASP API risk along with novel AI threats.

 

For more information or to get started check links below:

Updated Mar 14, 2024
Version 2.0
No CommentsBe the first to comment