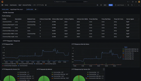
Introducing the F5 Application Study Tool (AST)
For application delivery and security, the ability to quickly take concrete actions to improve infrastructure is more important than ever. F5 users should try the new Application Study Tool (AST).
...
Updated Jul 07, 2025
Version 2.0Chad_Davis
Employee
Joined January 25, 2022
Michael_Waechter
Employee
Joined October 17, 2019
bowlermj
Employee
Joined March 01, 2022
Shaun_B_
Nimbostratus
Jun 16, 2025Also, how long is the data retained?
- bowlermjJun 16, 2025
Employee
Hi Shaun_B_ -- by default, there is a one-year retention period configured for the Prometheus Docker Compose service, as observed in line 23 of the repo's docker-compose.yaml file. This is a configurable option.
Help guide the future of your DevCentral Community!
What tools do you use to collaborate? (1min - anonymous)