For more information regarding the security incident at F5, the actions we are taking to address it, and our ongoing efforts to protect our customers, click here.

Synthetic Monitoring helps you detect application issues before your users do

Introduction

Fewer than 5% of the application outages and issues that companies face are discovered before an end user is impacted, according to published research. These issues are frustrating for everyone.

F5 Distributed Cloud Synthetic Monitoring proactively monitors and assesses the health and performance of applications, so companies can detect and fix most problems before users notice. F5's synthetic monitors track applications for normal behavior, for outliers and anomalies, and for security risks and certificate expirations. 

Benefits

Some of the key benefits of using our Synthetic Monitoring include...

Proactive Performance Monitoring: By continuously simulating user behavior, such as website browsing or application transactions, Synthetic Monitoring provides real-time insights into the performance of critical functionalities. With proactive monitoring, businesses can identify and address performance bottlenecks, slow response times, or errors promptly, minimizing downtime and optimizing user experience.

Issue Resolution and Root Cause Analysis: Synthetic Monitoring captures detailed data about performance issues and errors, allowing organizations to diagnose and resolve problems efficiently. When an incident occurs, our solution records the actions and interactions leading to the issue, facilitating effective root cause analysis. With actionable insights, businesses can address the underlying problems, prevent recurrence, and continuously improve their system's reliability.

Comprehensive Testing Across Environments: Synthetic Monitoring enables businesses to test their applications or websites across different environments, such as various browsers, operating systems, or mobile devices. This comprehensive testing ensures that the system responds consistently across platforms, providing a seamless experience for all users. It helps identify compatibility issues and optimize performance, ensuring that the application works effectively in diverse scenarios.

Performance Benchmarking: Synthetic Monitoring provides valuable benchmarking data that allows organizations to compare their system's performance against industry standards or competitors. By setting performance thresholds and monitoring key metrics, businesses can evaluate their performance objectively and identify areas for improvement. Benchmarking helps organizations stay competitive by driving continuous optimization and delivering an exceptional user experience.

Global Performance Insights: With Synthetic Monitoring, organizations can gather performance data from multiple geographical locations. By simulating user interactions across different regions, businesses gain insights into how their applications or websites perform in various locations. This global perspective enables them to identify and address performance disparities, optimize content delivery networks,  and ensure consistent performance for users worldwide.

Security-focused analytics: Our Synthetic Monitoring scans endpoints daily to generate TLS reports and summary scores based on exposed vulnerabilities, TLS protocols, offered ciphers, and more. By monitoring TLS posture, businesses can ensure their applications are secure and their certificate chains are valid and current.

Configuring F5 Distributed Cloud Synthetic Monitoring

  1. Log in to the Distributed Cloud console, and navigate to the Observability service.
     

  2. Choose a namespace in the left frame if displayed, then in the center frame, click “Add HTTP Monitor.” Note: The namespace only displays only when more than one namespace exists and the user has access to more than a single namespace.
  3. Enter a name for the monitor and enter the URL. The remaining fields can be using their default values.
  4. Enter Valid Response Codes. By default, all response codes 200-299, and 300-399 are accepted. In the screenshot below, only the codes 200-299 will be accepted. The SNI Host Override allows you to use a different server name at the SSL connection and HTTP application layers. Without specifying an SNI, the Fully Qualified Domain Name in the URL provided in the previous step will be used. The Receive String can be configured optionally. The string is RegEx formatted and can be used to look for data in the body of the HTTP response. Note that that this string does not apply to data in the HTTP headers section of the response.
  5. Add external source locations where you want to send your monitor from. Monitors can be sent from Distributed Cloud Regional Edge (RE) sites as well as from select AWS regions. In the following screenshot, we’ve configured the monitor to be sent from two REs and two AWS regions.
  6. Congrats! This completes the configuration process.

Observing Synthetic Monitoring

Navigate to the Synthetic Monitors (monitoring) section, HTTP Monitors. Here you’ll find the monitor created above in addition to other synthetic monitors in this namespace. In the following illustrations, our example monitor has been running for a little more than one month and we can see some important data.

Clicking the tab “Monitor Map” in the center frame shows the health of all monitors worldwide. This makes it easy to identify any issues that are geo or region-specific.

Navigating to the “All Monitors” view, we can see how our monitor in the namespace is performing. To zero in on a specific monitor’s health, click directly on the monitor in the center frame.

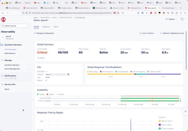
Detailed information about the monitor shows the performance both globally and individually by each region. Going further into the details is a breakdown of each level of the transaction, beginning with DNS resolution and ending with the time to last byte. This makes it possible to identify whether the server itself is slow or if the problem could be due to the network.

Navigating to “Alerts” and then “Active Alerts” we can see that one region specifically is responsible for the app monitor being in a Critical state. Using this information, we can narrow the scope of the problem as belonging to just one region, and we can either continue investigating or adjust the load balancing algorithm to the app if needed to avoid the region until the problem is remediated.


Demo

In the following video, I further explain the key high-level benefits for using Synthetic Monitoring and show how the data can be used to quickly track down and identify issues faster compared to traditional methods.

Conclusion

F5 Distributed Cloud Synthetic Monitoring helps you detect and resolve problems before your users even know about it! With 95% of all app problems today being noticed by end users before being detected by businesses, it’s important to continuously monitor your apps just as your users do. For more information about our Synthetic Monitoring, visit the resources below.

Additional Resources

Product Information
Product Documentation
Quick start
FAQ
Demo Video

Published Jun 02, 2023
Version 1.0
No CommentsBe the first to comment